一、儀器的用途
本儀器適用于在室內對細顆粒土或粒徑20毫米以下的級配集料試件進行回彈模量測定。
最大粒徑大于20毫米的級配集料,仍采用20毫米以下的級配集料進行試驗。此時所得的集料回彈模量可能偏小些(僅指內徑為152毫米的試筒。如試筒內徑為200毫米、集料的最大粒徑可以增大到25毫米)。
二、儀器的原理及主要技術規格
試件在一定載荷的作用下產生形變,卸去載荷,形成恢復。但載荷大于試件的彈性變形時即產生塑料性變形。本儀器采用杠桿法對試件進行加荷、卸荷試驗,以得到試件的回彈模量和塑限值。銷售Q Q:91612 9270
主要技術數據
1、杠桿比:10:1
2、承載板面積:Φ25.2毫米—5平方厘米
Φ37.4毫米—11平方厘米
Φ50.5毫米—20平方厘米
例:加壓端砝碼重量為5KG×10—50KG
三、試驗時應配備的器具
1、百分表二只
2、秒表一只
3、天平,感量0.01克,一臺
4、臺秤,稱量10KG,感量1~5克,一臺
5、試筒,即內徑152毫米,高171毫米擊實儀一套
6、篩:孔徑60、40、25、20、5毫米等圓孔篩
6、銷售Q Q:91612 9270
7、拌和工具:盤、刀、小鏟等
8、量筒:100毫升和500毫升各一個
9、直刮刀:長200—250毫米,用以刮平和修飾試件表面,同時配一長150毫米的尖頭修土刀
10、烘箱
11、脫模器
注:用戶自備
四、試驗步驟
1、試料的準備。如試料為粗顆粒的級配集料,則篩去試料中直徑大于20毫米顆粒。如20毫米以下集料顆料的顆粒組成不符合級配要求,則添加所缺粒料,使其達到級配要求。
2、擊實試驗。按擊實試驗法測定材料的最佳含水量和最大干容量,并繪制含水量——干容重關系圖。
3、制試件,對于路基土做3—4組擊實功能不同的試件。
例如:擊實功能分別為5.6kgcm/cm3(相當于輕型擊實試驗方法),12.5kgcm/cm3,19.5kgcm/cm3左右的試件,每組6—7個點,利用這些試件做回彈模量試驗。
對于路面材料,咨詢熱線:137.22705231參照承載比試驗法的制件法制取試件,同一種試件做2—4個,其中一半進行泡水測膨脹量,然后一起進行逐級加荷、卸荷試驗(即測回彈模量)。
4、回彈模量測定儀的操作
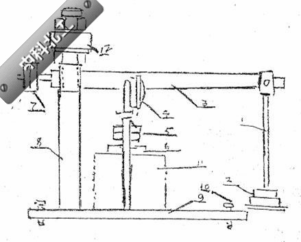
裝置如圖
(一)選定承載板上單位壓力:
1、對于計算含水量大于塑限的土基用0.5—1.0kg/cm3。
2、對于計算含水量小于塑限的土基用0.1—2.0kg/cm3。
3、對于底基層材料。用3—4kg/cm2。
4、對于基層材料用5—7kg/cm3。
(二)將帶試筒的試驗倒置在儀器的底板上,安放直徑約為試筒四分之一的承載板;調平杠桿,使加砝碼的一端略翹上,并安置百分表。
(三)預壓:先用計算的最大載荷對試件進行1—2次加荷,卸荷預壓試驗。在試驗過程中,進一步調整承載板的位置、承載板與試樣表面的接觸、杠桿的高低,并調整百分表的指針指零,并使百分表預壓1毫米。
(四)測回彈形變:將計算好預定的單位壓力分成4—6個等份,作為每次加荷的數量(最后一級荷載可略大于預定的計算總壓力)。咨詢熱線:137.22705231
(1)施加第一級荷載(如為預定最大荷載的五分之一),用秒表計時,待荷載作用達1分鐘記錄百分表讀數,同時卸去荷載,讓試樣的形變恢復,到1分鐘記錄百分表的讀數。、
(2)在結束前一步驟的同時施加第二級荷載(即預定荷載的五分之二)。待荷載動作用表達1分鐘時,記錄百分表讀數,并卸去載荷,讓試樣的形變恢復,到1分鐘時記錄百分表讀數。
(3)按上述步驟逐級進行第三、第四直至最后一級加荷、卸荷試驗。
回彈模量測定儀結構示意圖
1、加載桿 2、砝碼 3、杠桿 4、百分表 5、壓頭 6、承載板 7、平衡體 8、立柱 9、底板 10、調平絲 11、試件 12、橫梁
建議采用如下的記錄表格

(五)計算
(1)每級荷載下的回彈形變L
(單位:厘米)
(2)繪制P與L的關系曲線
以單位壓力P為橫坐標(向右),回彈形變L為縱坐標(向下)。
(3)按下式計算每級荷載下的回彈模量EOH。
單位kg/cm2
式中:
D——承載板直徑(cm)
L——相應于單位壓力為P的回彈形變(cm)
H——泊桑比。對于路基土取0.35,對于路面材料取0.25。
(4)用承載板上的計算單位壓力P,以及與相應的回彈形變L,按(1)式計算擬采用的回彈模量。
(5)對于路基上,將所確定的各個回彈模量值,利用數學加工法求EOH、W(含水量)、r(干容量)的關系方程式:
EOH=algW+br+c
再用此方程式繪制三者的關系線圖(縱坐標為干容量、橫坐標為含水量)。
同時將幾根擊實曲線都繪制在此圖上。客服熱線:1372.2705231利用此線圖即可確定某一計算含水量及干容重時土的回彈模量。
(6)對于路面材料,將試驗所得資料繪成含水量、干容量及回彈模量的關系線圖。然后根據所要求材料的干容確定需用的回彈模量。
五、隨機附件
(1)百分表二塊 (2)承載板:Φ25.5毫米一只;Φ37.4毫米一只;Φ50.5毫米一只。(3)砝碼:1000克四只;2000克四只。











